告别冗员、低效和无序,易电务助您打造“无人值班配电室”
2025-06-30 01:02:27
新闻动态
在当今数字化、智能化飞速发展的时代,各行业都在积极寻求转型升级,以提升效率、降本增效。对于电力系统中的配电室管理而言,同样面临着从传统模式向智能化转变的迫切需求。
当前企业配电室面临多重挑战:传统运维模式面临用工多、用工难、用工贵的问题,以及电工素质参差不齐、运行隐患多、故障响应速度慢、管理方式落后等诸多弊端。传统人工巡检模式,效能不足、巡检效率低、周期长且存在盲区。同时,设备及线路存在内部缺陷,如:绝缘破损、接头虚接等,依靠人工巡检难以精准定位识别,为电气安全埋下重大风险。此外,传统电力监控系统多依赖秒级至分钟级的稳态数据采集,无法捕捉微观波形变化与暂态突变,面对开关跳闸等突发状况时,无法快速准确区分故障原因,极大阻碍故障及时处理与系统恢复,进一步加剧运维压力与安全隐患。
易电务打造一体化解决方案
易电务利用国内领先的高频采样+AI智能识别+故障录波技术,高效整合运行状态监测+电气安全预警+电能质量监测+能效监测+智能诊断识别等于一体的智能配电综合监控方案。可以实现:

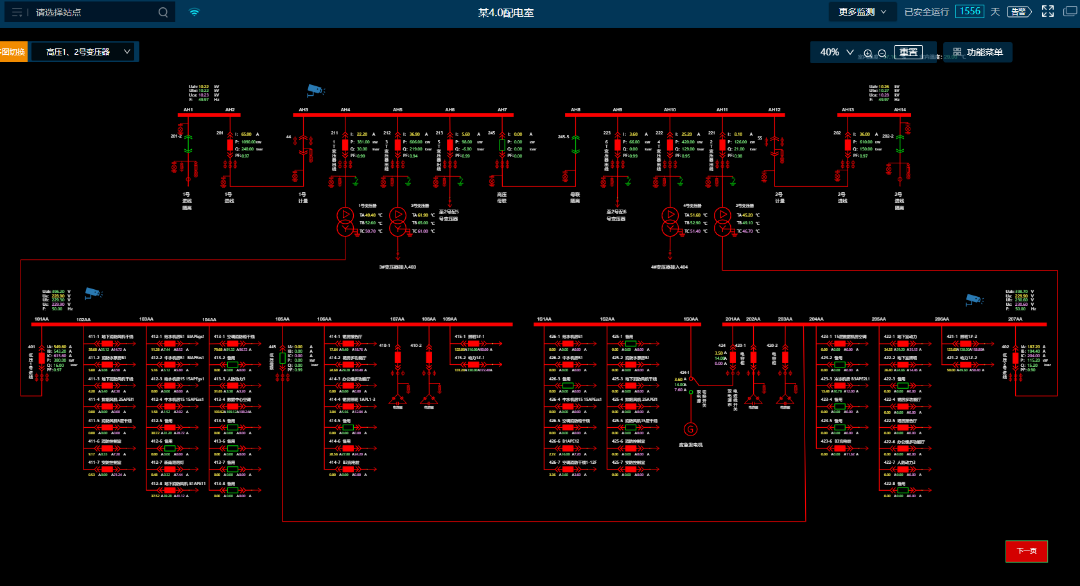
易电务智能配电监控系统功能
配电运行监控 预告警管理


多维度分析 能效分析


自动化报告 视频AI分析


电能质量 故障录波


相关文章
新闻动态